Share to Mobile
中国国际粉末冶金展览会作为PM SHENZHEN 2026的品牌母展,凭借强大的资源优势与行业影响力,将着力培育华南先进制造联展新名片,为华南先进制造市场带来新的可能性,成为推动行业发展的重要力量!
MORE→
5月18日,中共中央、国务院印发《党政机关厉行节约反对浪费条例》,其中提到,公务用车实行政府集中采购,应当选用国产汽车,优先选用新能源汽车。2025年公务用车购置费用达11.43亿元,此次《条例》将“优先选用新能源汽车” 上升为中央层面的制度规范,标志着新能源汽车发展已从产业战略上升为国家制度安排!这一政策信号不仅加速新能源汽车产业化进程,更为上游粉末冶金产业带来确定性增长空间。
中国国际粉末冶金及硬质合金展览会(PM CHINA)历经十七载精耕细作,已发展成为全球规格最高、产业链覆盖最全的行业旗舰盛会。2026年度盛会定档于3月24-26日,将在国家会展中心(上海)以55,000+㎡的宏大规模全新启幕,汇聚海内外1,000余家中外知名企业,打造全球粉末冶金及硬质合金领域的"创新策源地"与"商贸枢纽站",专业观众预计突破80,000人次,将为您打开万亿级市场的战略窗口!


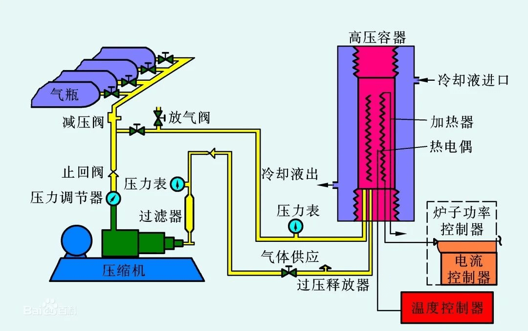
热等静压技术作为粉末冶金成形的重要工艺之一,由于其可以制备结构复杂的高性能产品,近年来在航空航天领域得到广泛应用。该工艺技术可用于粉末冶金成型或对成型后的铸件(钛合金、高温合金、铝合金等疏松缩孔铸件)。