相关内容
-
粉末冶金知识——粉末锻造技术
粉末冶金技术以金属粉末为原料,经压制成型、烧结固化及后续精整等工序,可直接制备出复杂形状的机械零件。其中,传统“压制-烧结”(PM)工艺凭借近净成形、能耗低、成本可控及适配规模化生产等显著优势,在机械制造领域应用广泛。
-
MIM金属注射成型工艺介绍
金属注射成型,简称MIM,是一种将金属粉末与粘结剂混合进行注射成型的方法。它先将固体粉末与粘结剂混合成为均匀的喂料,然后在加热状态下用注射成型机将其注入模腔内固化成型,再通过化学或热分解的方法去除粘结剂,最后经烧结使产品达到高密度。
-
粉末冶金基础制备工艺
提到“冶金”,很多人会想到高温熔炉里翻滚的钢水,或是锻造车间里铿锵的打铁声。但有一种冶金技术,却能像“捏橡皮泥”一样,将金属粉变成汽车发动机里的齿轮、手机摄像头的支架,甚至是人造骨骼——它就是粉末冶金。
-
关于粉末冶金,你知道多少?
粉末冶金作为一种既古老又充满活力的先进材料制备和成形技术,起源于古代陶瓷制备技术和炼铁技术,直至1909年,粉末冶金法延性钨的问世,标志着近现代粉末冶金时代的来临。一百多年来,粉末冶金技术蓬勃发展,各种重要新型材料和关键性制品不断涌现,成为当今国民经济和科学技术不可或缺的重要工程技术之一。
一文了解热等静压技术
热等静压技术作为粉末冶金成形的重要工艺之一,由于其可以制备结构复杂的高性能产品,近年来在航空航天领域得到广泛应用。该工艺技术可用于粉末冶金成型或对成型后的铸件(钛合金、高温合金、铝合金等疏松缩孔铸件)。

热等静压法成型过程
热等静压技术工作原理
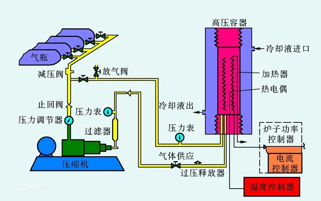
热等静压机主要由高压容器、加热装置、控制系统等部分组成。在工作过程中,先将待加工的物料放入高压容器内,然后通过加热装置对物料进行均匀加热。随着温度的升高,物料内部的颗粒逐渐变得活跃,颗粒间的引力逐渐增强。此时,通过高压泵将高压气体注入高压容器,使物料在高压下保持一定的等静压力。

热等静压设备系统原理示意图
热等静压原理的关键在于等静压力的作用。在高压环境下,物料内部的气体逸出通道受到限制,气体逸出速度降低。随着温度的升高,物料内部气体分子的热运动加剧,撞击容器壁的频率增加。在高压和高温的共同作用下,物料内部的气体逐渐排出,颗粒间的引力逐渐占据主导地位。此时,物料的密度逐渐提高,微观结构得到改善,从而实现致密化。
热等静压技术优势
增加制品密度,改善制品机械性能,提高生产效率,降低了废品率和损耗。经过热等静压处理的铸件,内部孔隙缺陷得以修补,设计更轻巧,产品拥有更好的延展性和韧性,性能波动减少,使用寿命更长(依靠合金系统,零件疲劳寿命增加近10倍),能在不同材料之间形成冶金结合(扩散结合)。
热等静压技术应用领域
热等静压技术目前不仅在铸件处理、粉末冶金、陶瓷工业中应用,还在多孔材料、近净成形、材料粘结、等离子喷涂、制造高端石墨等领域应用。
材料工作过程中,材料内部残留的缺陷。例如铸造产品生产中残留的孔隙、裂纹和偏析,既是断裂萌生点,也是磨碎和腐蚀萌生点,这些缺陷极大的降低材料性能、使用寿命和稳定性。在一些极端工作环境下,一旦发生断裂失效,会造成极严重的后果,因此对材料性能要求极高。此时,热等静压作为一种特殊成形方法,或后续处理工序,可为材料提供高性能的保障。目前,热等静压已在世界范围内,被各领域众多企业列为其重要关键零部件的例行加工步骤。未来热等静压将可能快速拓展更多的应用范围。
行业盛会助力产业升级
第十八届中国国际粉末冶金及硬质合金展览会将于2026年3月24-26日在国家会展中心(上海)隆重启幕,展会以55,000+㎡的宏大规模全新启幕,汇聚来自多个国家及地区的1000余家中外知名企业,打造全球粉末冶金及硬质合金领域的“创新策源地”与“商贸枢纽站”,专业观众预计突破80,000人次,将为您打开万亿级市场的战略窗口!同期举办的第十四届上海注射成形论坛与2026第十八届上海粉末冶金产业论坛将围绕MIM与粉末冶金行业最新研究突破、前沿技术应用以及热点焦点话题展开深入探讨,助力行业实现升级创新与可持续发展。
声 明:文章内容根据公开资料整理。仅作分享,不代表本号立场;图片非商业用途。如有侵权,请联系小编删除,谢谢!






沪公网安备31011802004991